添慧商圈后台管理,有 数据字典、商品类型、商品标签、角色管理、快速查看、功能维护、数据看板
点击空白处退出提示
添慧商圈后台管理,有 数据字典、商品类型、商品标签、角色管理、快速查看、功能维护、数据看板
添慧商圈后台管理,有 数据字典、商品类型、商品标签、角色管理、快速查看、功能维护、数据看板。商品统计数据: 饼图、柱状图。
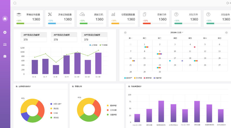
订单统计数据,柱状图 添慧商圈后台管理,有 数据字典、商品类型、商品标签、角色管理、快速查看、功能维护、数据看板。商品统计数据: 饼图、柱状图。
订单统计数据,柱状图
添慧商圈后台管理,有 数据字典、商品类型、商品标签、角色管理、快速查看、功能维护、数据看板。商品统计数据: 饼图、柱状图。
订单统计数据,柱状图 添慧商圈后台管理,有 数据字典、商品类型、商品标签、角色管理、快速查看、功能维护、数据看板。商品统计数据: 饼图、柱状图。
订单统计数据,柱状图




评论