全职 · 600/日 · 13050/月信用正常
工作时间: 工作日09:00-18:00工作地点:
远程
服务企业:
0家累计提交:
0工时
联系方式:
********
********
********
********
********聊一聊
个人介绍
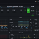
【云计算运维工程师 | 专注监控系统部署】
独立完成云服务器监控系统的设计与部署,技术栈包括:
? 核心技术:Docker · Linux · Prometheus · Grafana · Shell脚本
? 专业领域:服务器监控 · 自动化部署 · 运维架构
? 项目成就:
• 基于Docker容器化部署监控系统
• 使用Prometheus收集指标,Grafana实现数据可视化
• 编写自动化脚本实现一键部署
? 作品展示:https://gitee.com/xjz-wjz/cloud-monitoring
可为客户提供专业的监控系统部署服务,实现服务器资源的实时监控与智能告警。
工作经历
和TA聊聊APP扫码和程序员直接沟通

该用户选择隐藏工作经历信息,如需查看详细信息,可点击右上角“和TA聊一聊”查看
教育经历
和TA聊聊APP扫码和程序员直接沟通

该用户选择隐藏教育经历信息,如需查看详细信息,可点击右上角“和TA聊一聊”查看
资质认证
语言
中文母语水平
0
1
2
3
4
5
技能
Linux熟练
0
1
2
3
4
5







