1、立项原因:全国近万家义齿工厂,但其使用的ERP软件基本处于过时的Win2000界面风格和C/S架构,甚至有很多单机版,这些产品功能更新缓慢、产品体验极差。客户苦ERP软件久矣,迫切希望改善产品体验和功能、解决长期积压的业务诉求。
2、行业背景:义齿加工属于口腔医疗制造领域,受国家药监局的监督管理,对企业生产的规范性要求极高。随着义齿产品的3D扫描、CAD设计、机床切削等数字化生产方式的普及,现有的义齿专业ERP产品均呈现出严重的设计落后、发展迟缓的状态。
点击空白处退出提示
1、立项原因:全国近万家义齿工厂,但其使用的ERP软件基本处于过时的Win2000界面风格和C/S架构,甚至有很多单机版,这些产品功能更新缓慢、产品体验极差。客户苦ERP软件久矣,迫切希望改善产品体验和功能、解决长期积压的业务诉求。
2、行业背景:义齿加工属于口腔医疗制造领域,受国家药监局的监督管理,对企业生产的规范性要求极高。随着义齿产品的3D扫描、CAD设计、机床切削等数字化生产方式的普及,现有的义齿专业ERP产品均呈现出严重的设计落后、发展迟缓的状态。
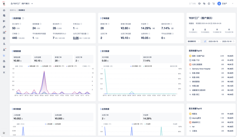
1、核心模块:订单管理、生产管理、库存管理、报价对账、数据分析、体系合规等。
2、主要功能:实现了「门诊下单 -> 工厂接单 -> 生产管理 -> 交付对账」的义齿工厂业务全流程管理,并依据药监局体系规范,自动生成可追溯的生产记录,提供面向义齿设计与生产场景的专业ERP软件功能。
1、益齿软件负责产品的规划调研、产品设计、开发实现、发布上线、商业运营等全部工作。
2、采用以Java、JavaScript、Vue、Redis、MySQL为核心技术的前后端分离架构,基于公有云VPC、ECS等云产品进行多集群部署和资源管理,通过RDS MySQL集群提供商业级的数据库服务能力,从高可用性、可扩展性、可维护性等多方面对系统进行了充分设计与实现。
3、项目实现的最大挑战,是对义齿制造业务场景的了解深度,极其复杂的义齿生产经营业务逻辑,以及多租户和高在线人数对系统性能和架构设计带来的挑战。








评论