会员营销系统是一套开源的实体店铺会员管理和营销系统,旨在帮助实体店铺更好地进行会员管理和营销活动。系统基于前后端分离的架构,后端采用Java SpringBoot+Mysql,前端基于Uniapp和Element UI,支持小程序、h5、App等多种平台。
点击空白处退出提示
会员营销系统是一套开源的实体店铺会员管理和营销系统,旨在帮助实体店铺更好地进行会员管理和营销活动。系统基于前后端分离的架构,后端采用Java SpringBoot+Mysql,前端基于Uniapp和Element UI,支持小程序、h5、App等多种平台。
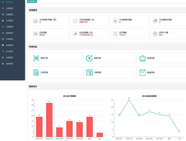
会员管理:包括会员新增、导入、禁用等功能。内容管理:支持焦点图管理、文章管理等。卡券管理:支持电子券、储值卡、实体卡等多种卡券的管理和营销。会员积分:支持会员积分管理、积分操作、积分明细查看等功能。转赠管理:支持卡券转赠记录的管理。短信管理:提供短信营销功能,支持已发送短信列表的查看。系统配置:支持系统管理员权限的配置。店铺管理:支持多店铺模式,方便连锁店铺的管理。核销管理:支持核销人员列表、核销人员审核、核销人员信息编辑等功能。收银代客下单:店员角色可以登录后台,完成代客下单收银的流程。 功能特点 会员运营自动化:商家可以通过日常活动设置,如开卡礼设置、沉睡唤醒等,自动给顾客送优惠券,提升会员运营效率。打通收银系统和会员营销:代客下单收银,支付即成为会员,降低获客成本。会员体系完整化:支持积分兑换、积分转赠、会员等级权益、积分加速、买单折扣等功能。会员卡券齐全:储值卡、电子券、优惠券、集次卡、计次卡、实体卡购买并兑换、会员充值、余额支付等多种卡券功能。多渠道消息推送:支持手机短信、站内弹框消息、微信订阅消息等多种消息推送方式。
前端Vue2UniappElement UI后端SpringBoot 2.5Mybatis PlusMavenSpringSecurityDruidSlf4jFastjsonJWTRedisQuartzMysql 5.8Swagger UI





评论