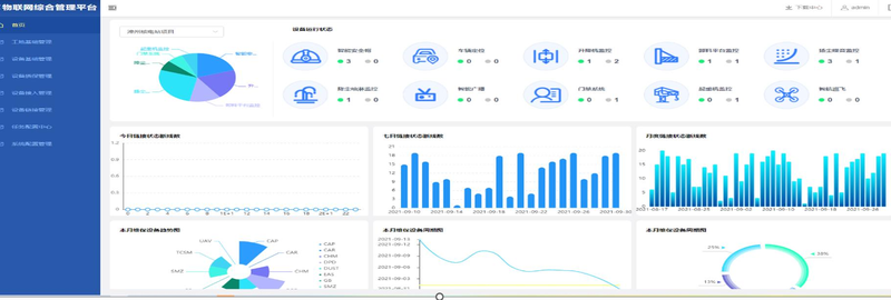
物联网管理平台是对中大型建筑工地所有硬件厂商、设备、平台的集中化管理、
业务平台资源整合、链接状态监控、设备接口统一集成管理等智能数字化管控平
台。运用互联网技术来整合智慧工地的各种设备物联网业务,目标达到风险可控,外部资源集中化整合管理,摆脱传统模式的产业链。
点击空白处退出提示
物联网管理平台是对中大型建筑工地所有硬件厂商、设备、平台的集中化管理、
业务平台资源整合、链接状态监控、设备接口统一集成管理等智能数字化管控平
台。运用互联网技术来整合智慧工地的各种设备物联网业务,目标达到风险可控,外部资源集中化整合管理,摆脱传统模式的产业链。
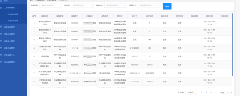
1、工地基础管理
2、设备基础管理
3、设备质保管理
4、设备链接管理
5、设备接入管理
6、任务配置中心
7、系统配置管理
以上功能只是项目的基础功能,有想法的可以细聊。
资深全栈开发工程师,具备从系统架构到前后端实现的完整能力。可独立完成从0到1的产品开发,擅长设计高扩展性、可维护的技术架构,并高效完成前后端开发任务。




评论