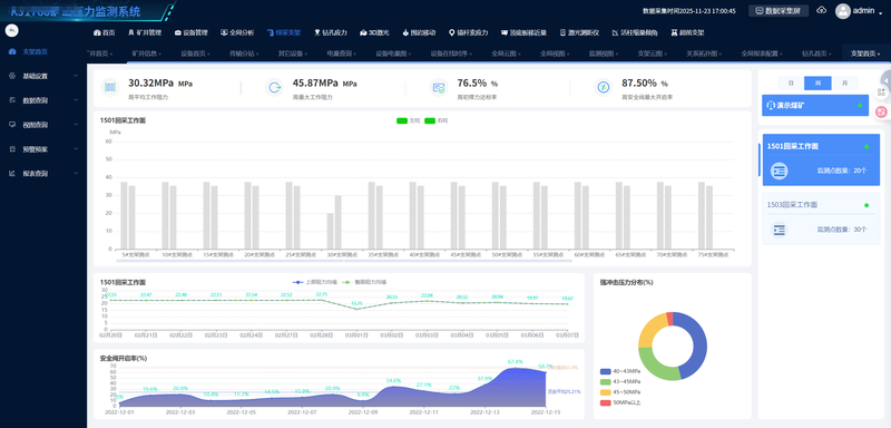
某省地方煤矿集团推进“智慧矿山”建设,要求对井下采掘面顶板压力、支架载荷等关键参数实现实时监测与风险预警。我司中标该系统集成项目,需软硬件部署、数据接入、平台开发及验收交付
1.解决矿山井下压力实时检测
2.应用与矿山应力检测
点击空白处退出提示
某省地方煤矿集团推进“智慧矿山”建设,要求对井下采掘面顶板压力、支架载荷等关键参数实现实时监测与风险预警。我司中标该系统集成项目,需软硬件部署、数据接入、平台开发及验收交付
1.解决矿山井下压力实时检测
2.应用与矿山应力检测
中感(安徽)矿山技术有限公司
该项目主要是矿山压力监测系统,系统主要使用springboot框架,其中含有支架压力模块,钻孔压力模块,顶底板位移模块,锚杆应力模块,激光3D模块……预警,报表,3D展示等业务系统
springboot+MySQL+Mybatis+Redis+Nginx+Netty+vue+uniAPP
1..设计数据库表,以及业务模块,功能模块的开发工作。
2.设计传输协议,并优化协议解析,并运用 netty +时序数据库+消息中间件和缓存技术,提升协议处理速率。
预警,报表,3D展示等业务系统
springboot+MySQL+Mybatis+Redis+Nginx+Netty+vue+uniAPP






评论