澜精灵ERP是一款专为系统集成和设备租赁行业设计的一站式业务管理平台,采用SaaS模式,提供PC端和移动端操作。
点击空白处退出提示
澜精灵ERP是一款专为系统集成和设备租赁行业设计的一站式业务管理平台,采用SaaS模式,提供PC端和移动端操作。
1. 客户分级管理,重点跟进,随时记录交互过程,方便管理人员日常行为监管
2. 项目金额自定义权限设置,精准计算项目利润成本,花多少赚多少一眼便知
3. 自主规范商机sop,适配无限业务场景,暴露过程问题,最大限度提高转化率
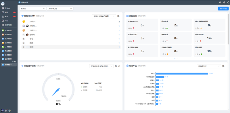
4. 关键销售数据深度挖掘,多维直观呈现,辅助决策管理
其核心功能模块包括客户关系管理(CRM)、库存管理、项目管理、工单管理、人事管理(eHR)和财务管理,旨在实现销售、仓储与业财一体化,帮助企业降本增效。






评论