立项旨在解决以下核心痛点:
客户管理分散:公海客户与我的客户分离,解决了客户资源分散、跟进不及时、转化效率低的问题。
项目流程不透明:通过 “布线施工”“请假审批” 等流程审批模块,解决了项目进度、施工安排、人员请假等信息不透明、审批效率低的问题。
业务背景:
企业以销售智能传感设备为核心,同时提供配套的布线施工、系统调试等工程服务。
业务流程从客户线索(公海客户)跟进、转化(我的客户),到产品销售、项目施工(布线施工),再到财务结算与售后维护。
点击空白处退出提示
立项旨在解决以下核心痛点:
客户管理分散:公海客户与我的客户分离,解决了客户资源分散、跟进不及时、转化效率低的问题。
项目流程不透明:通过 “布线施工”“请假审批” 等流程审批模块,解决了项目进度、施工安排、人员请假等信息不透明、审批效率低的问题。
业务背景:
企业以销售智能传感设备为核心,同时提供配套的布线施工、系统调试等工程服务。
业务流程从客户线索(公海客户)跟进、转化(我的客户),到产品销售、项目施工(布线施工),再到财务结算与售后维护。
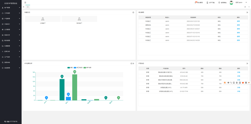
1. 客户管理
公海客户:统一管理未分配的潜在客户线索,支持分配、跟进与转化。
我的客户:个人负责的客户档案,包含跟进记录、成交状态、完工情况等。
2. 工作流程
管理从客户跟进到项目交付的全流程,如布线施工、方案设计等业务环节的流转。
3. 产品管理
管理智能传感设备(如强电感应器、涂孢感应器等)的基础信息,包括型号、规格、价格、版本等。
4. 方案设计
针对客户需求提供定制化传感解决方案,包含设备选型、布线方案、系统集成设计等。
5. 公司管理
管理公司组织架构、人员信息、角色权限等基础数据,支撑多部门协作。
支持员工请假、考勤等人事管理,与流程审批模块联动。
6. 信息共享
提供内部公告、知识库、项目文档等共享平台,保障信息在团队内高效流转。
7. 财务管理
管理合同、发票、回款、成本核算等财务环节,实现业财一体化。
8. 车辆管理
管理工程车辆的调度、维护、油耗等,支撑现场施工的物流与人员调度。
9. 运营分析
通过 KPI 经营分析图表,直观展示潜在客户、完工成交客户、客户总数等核心经营数据。
10. 云产品库
管理云端产品方案与设备选型库,支持快速复用成熟方案。
11. 流程审批
管理各类审批事项,如布线施工审批、请假审批等,支持发起人、审批状态、操作记录的全链路跟踪。
12. 系统管理
管理系统权限、日志、数据备份、参数配置等,保障系统安全稳定运行。
作为 Java 后端核心开发人员,负责智能传感设备行业 ERP 系统的后端开发与核心模块落地,具体任务包括:
需求拆解与方案设计:参与客户管理、流程审批、运营分析三大核心模块的需求调研与技术方案设计,输出接口文档、数据库表结构设计;
核心功能开发:主导客户管理模块(公海客户 / 我的客户)、流程审批模块(布线施工 / 请假审批)的后端接口开发,实现客户线索分配、跟进记录、流程节点状态流转等核心逻辑;
数据可视化支撑:对接运营分析模块,开发 KPI 经营数据(客户数、成交率、完工率)的统计接口,支撑前端图表展示;
联调与问题修复:配合前端完成前后端联调,解决接口调用异常、数据统计偏差、流程状态同步不及时等问题;
性能优化:针对客户数据量大、流程审批并发的场景,优化数据库查询语句、添加缓存策略,提升接口响应速度。
技术栈
后端 Java 11 + Spring Boot 2.7 + MyBatis-Plus + Spring Security
数据库 Postgres + Redis (用于流程状态 / 客户数据缓存)
前端 LayUI + ECharts(数据可视化 / KPI 图表)
架构设计
采用分层式微服务架构(轻量版,适配中小工程企业):
接入层:Nginx 负责请求转发、静态资源托管,配合 Spring Security 实现接口权限控制;
应用层:通过 RESTful 接口通信;
数据层:Redis 缓存高频访问的客户信息、流程状态,提升查询效率;
通用层:封装统一的异常处理、数据返回格式、日志记录、参数校验组件,保障系统一致性。





评论