添慧商圈后台系统,处理商圈的采购合同,订单合同,应收账款,商品标签,角色管理,机构管理,菜单管理,日志查看
点击空白处退出提示
添慧商圈后台系统,处理商圈的采购合同,订单合同,应收账款,商品标签,角色管理,机构管理,菜单管理,日志查看
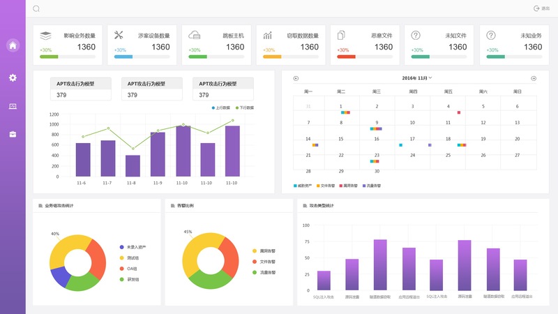
后台功能有: 数据字典,商品类型,功能维护,数据绑定,商品标签,角色管理,机构管理,菜单管理,日志查看,销售管理,大数据报表看板,包括: 业务数据 柱状图,饼图,折线图。销售数据,统计饼图,柱状图等。
实现了数据字典,商品类型,功能维护,数据绑定,商品标签,角色管理,机构管理,菜单管理,日志查看,统计分析,销售管理,大数据报表看板,包括: 业务数据 柱状图,饼图,折线图。销售数据,统计饼图,柱状图等。




评论