接产品定制化设计需求,微信:597483156,擅长业务方向有 AI大模型、ERP、MES、数据中台、教育信息化、物联网。
关键词:数据采集 数据建模 数据开发 数据治理 数据资产 数据服务
产品定位:为中小企业提供一体化全领域数据中台Saas解决方案。
原型地址:https://www.axureshop.com/ys/2330011
点击空白处退出提示
接产品定制化设计需求,微信:597483156,擅长业务方向有 AI大模型、ERP、MES、数据中台、教育信息化、物联网。
关键词:数据采集 数据建模 数据开发 数据治理 数据资产 数据服务
产品定位:为中小企业提供一体化全领域数据中台Saas解决方案。
原型地址:https://www.axureshop.com/ys/2330011
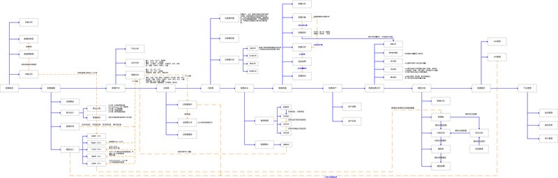
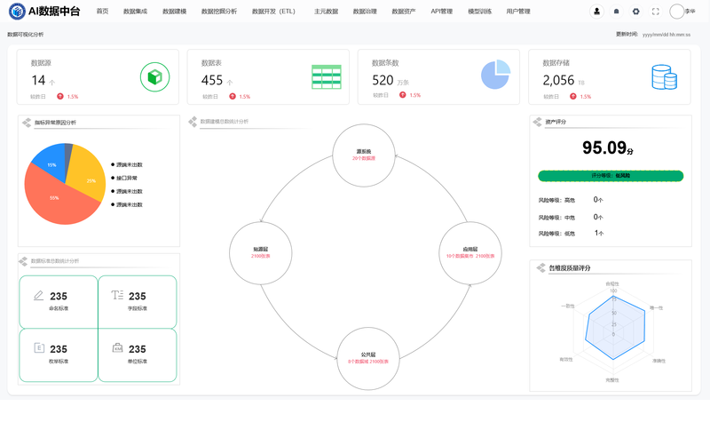
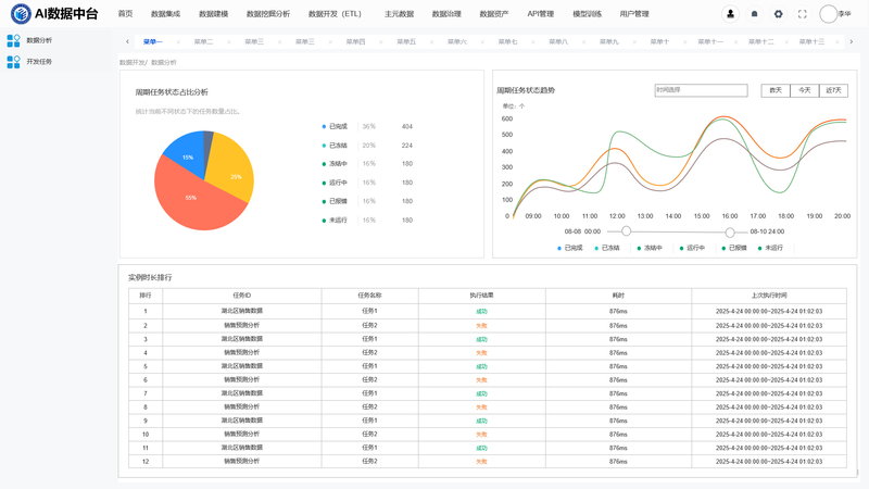
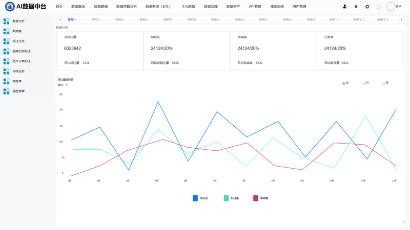
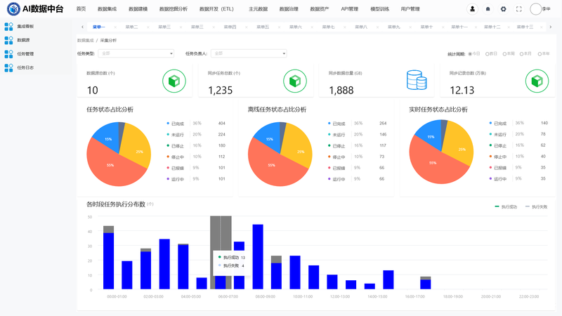
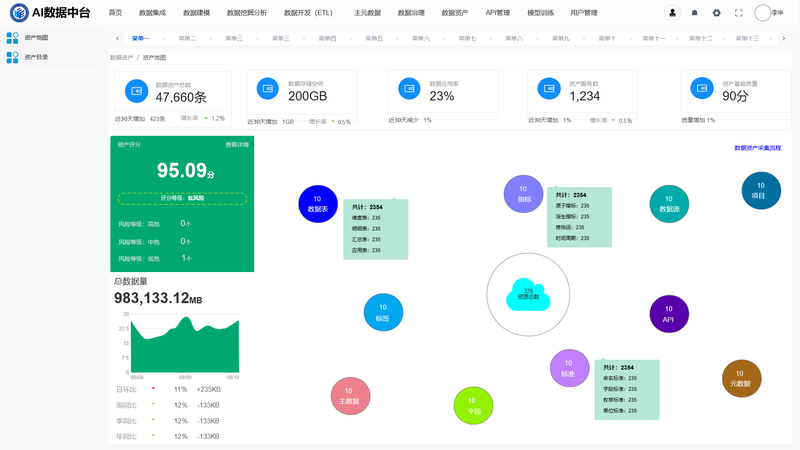
AI数据中台包含数据集成、数据建模、数据挖掘分析、数据ETL开发、数据治理、数据资产、模型训练等核心功能,通过搭建统一数据基座,打破企业内部数据孤岛、避免数据相关重复建设,同时规范数据标准、提升数据质量、进而沉淀可复用的数据资产;在此基础上,既能为企业数据决策提供可靠支撑助力企业构建统一标准、准确可信的数据体系,还能依靠治理的数据训练AI模型实现智能化业务。
作者小梅同学拥有多款产品从 0-1 搭建、从 1-100 迭代的全周期设计经验,具备大型平台产品设计能力,可承接 AI大模型、数据中台定制化产品设计需求,此外还擅长AI大模型、MES、数据中台、教育信息化、物联网等多个业务方向,能为企业提供更全面的技术与方案支持。















评论