为了更加高效地展示统计平台的销售数据,电商运营平台后台管理系统应运而生,主要功能涉及区域管理、员工管理、订单管理,甚至是能够将核心信息集中展示在驾驶舱大屏页面,使得管理人员能够直观掌握平台整体情况,提高管理运营效率
点击空白处退出提示
为了更加高效地展示统计平台的销售数据,电商运营平台后台管理系统应运而生,主要功能涉及区域管理、员工管理、订单管理,甚至是能够将核心信息集中展示在驾驶舱大屏页面,使得管理人员能够直观掌握平台整体情况,提高管理运营效率
1、驾驶舱大屏页面用来多维度和多形式展示销售情况,便于管理员直观快速掌握电商平台的销售情况;
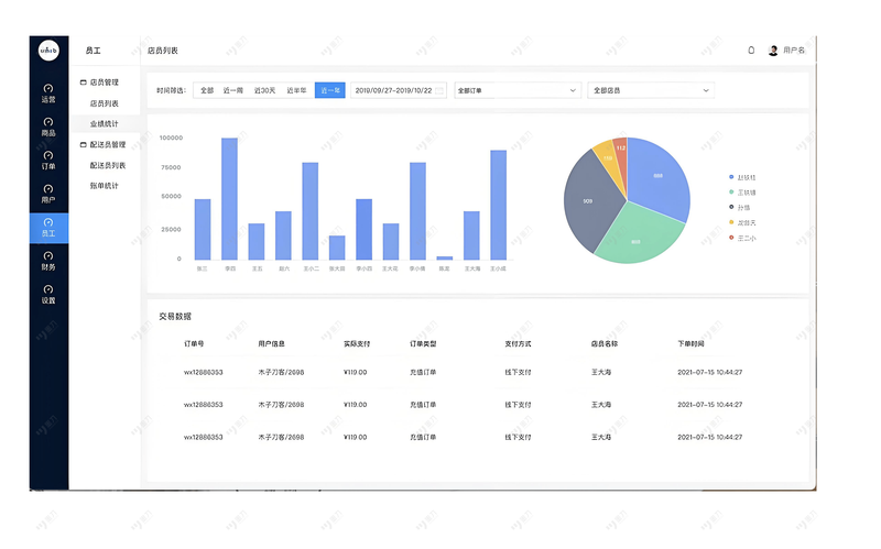
2、列表页面展示所有员工的销售业绩情况、订单信息以及订单状态、资金账户信息、账户变动详情,对基本信息科技进行增删改查操作;
3、系统设置模块,管理员用户可以增加或者删除员工,给员工设置权限等
1、驾驶舱大屏页面用来多维度和多形式展示销售情况,便于管理员直观快速掌握电商平台的销售情况;
2、列表页面展示所有员工的销售业绩情况、订单信息以及订单状态、资金账户信息、账户变动详情,对基本信息科技进行增删改查操作;
3、系统设置模块,管理员用户可以增加或者删除员工,给员工设置权限等




评论