合同找不着,进度靠人催?
财务、项目、销售数据各说各话?
采购流程繁琐,资产盘点靠Excel?
员工档案分散,流程审批跑断腿?
告别碎片化工具与信息孤岛!今天,我们为您带来革命性的一体化综合管理系统,用一个平台,串联企业所有核心运营环节,真正实现数据互通、业务协同、管理可视!
点击空白处退出提示
合同找不着,进度靠人催?
财务、项目、销售数据各说各话?
采购流程繁琐,资产盘点靠Excel?
员工档案分散,流程审批跑断腿?
告别碎片化工具与信息孤岛!今天,我们为您带来革命性的一体化综合管理系统,用一个平台,串联企业所有核心运营环节,真正实现数据互通、业务协同、管理可视!
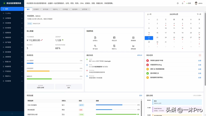
因为它不止是一个软件,更是您企业的数字化运营中枢。基于清晰模块化设计,涵盖企业运营全场景:
1. 核心业务,环环相扣
合同管理:从模板、起草、审批到履约跟踪、统计归档,全生命周期在线管理,风险智能预警。
项目管理:涵盖立项、执行、模板化推进到多维统计,确保项目按时交付,成本可控。
销售管理:管理从商机、客户、销售资料到业绩目标的完整漏斗,赋能销售团队,提升赢单率。
采购管理:整合需求、订单、供应商及历史采购,流程规范透明,降本增效。
2. 后台支撑,精细高效
财务管理:应收应付、发票管理、财务报表一目了然,业财一体化,助力精准决策。
人力资源管理:覆盖员工、招聘、培训、薪酬,构建人才选育用留的全周期管理体系。
资产管理:固资、耗材、流动资产清晰建档,全流程跟踪,统计精准,杜绝流失。
仓库管理:从库位、物品到出入库、盘点、分析,实现库存精细化、可视化管控。
3. 行政综合,井然有序
档案管理:电子与实物档案统一管理,借阅、库房、安全、分析全覆盖,知识资产永久留存。
综合管理:车辆、会议室、能耗等行政事务在线申请、调度、分析,节约成本,提升利用率。
4. 流程与数据,驱动智慧决策
流程管理 (BPM):自定义设计、发起、监控各类审批流程,让制度自动运行,极大提升协同效率。
数据分析 (BI):经营、销售、财务等多维度可视化仪表盘,数据穿透分析,让决策有据可依。
数据管理:轻松集成内外部数据源,通过ETL及接口管理,打破信息孤岛,构建企业数据湖。
5. 平台基石,稳固安全
个人中心:每个员工的待办、消息、文件网盘、组织视图统一门户,工作更专注。
系统管理:强大的组织、角色、权限、配置及安全体系,保障系统稳定、数据安全、灵活适配。
主要技术框架以.net 8.0 + sqlsugar + mysql 8.0 + vben admin 5 + vue3 + linux + docker + nginx + uni-appx为主,用户的需求比较简单,系统主要以实用为主,PC Web管理端和APP用户移动端。
部署方便
洁面清爽




评论