酒店后台管理
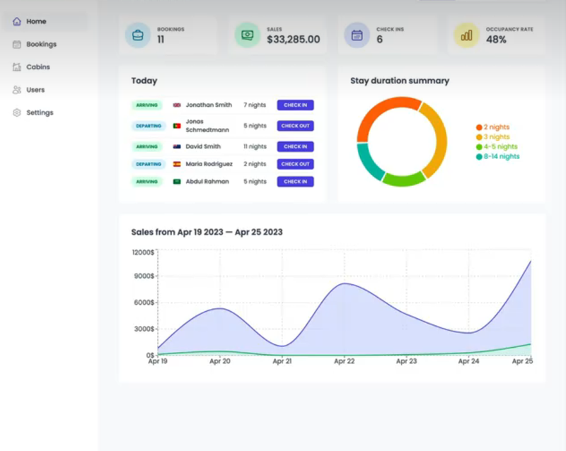
该项目是基于 React 开发的酒店后台管理系统,采用 react-dom 处理 DOM 操作,封装了客房管理、订单处理、用户信息等多种组件,实现房态监控、预订管理等功能,提升酒店运营效率与管理便捷性。
点击空白处退出提示
语言技术
HTML5、CSS、JavaScript、Vue、React系统类型
Web行业分类
电商开源地址
https://gitee.com/yang315173201/wild-oasis.git授权协议
LGPL许可
酒店后台管理
该项目是基于 React 开发的酒店后台管理系统,采用 react-dom 处理 DOM 操作,封装了客房管理、订单处理、用户信息等多种组件,实现房态监控、预订管理等功能,提升酒店运营效率与管理便捷性。




评论